Mastering Crypto Trading in 2024: Jeo Boden or Fundamentals?
In the ever-evolving landscape of cryptocurrency, having the right tools and knowledge at your disposal is crucial for navigating the market confidently and efficiently. As we venture into 2024, with Bitcoin striking new all-time highs ahead of the Bitcoin Halving or Solana Network memecoins taking off like $WIF and $BODEN or $DOGE back to $0.20, one platform stands out for traders aiming to elevate their trading game: Coinigy. This comprehensive trading platform not only serves as a gateway to the intricacies of cryptocurrency trading but also as a central hub for managing your digital asset portfolio.
Starting Your Cryptocurrency Journey with Coinigy
Before diving into the daunting ideas of cryptocurrency exchanges, starting your crypto journey on Coinigy can significantly enhance your understanding and readiness for trading. Offering a free account registration, Coinigy is designed to acquaint you with the cryptocurrency trading landscape, providing a solid foundation for both novice and seasoned traders. Whether it is their educational content, easy-to-learn platform, or access to thousands of cryptocurrencies, Coinigy has what you need to get started in cryptocurrency trading. Entering its 10th year in business, Coinigy has been battled tested, and trusted by hundreds of thousands of crypto traders worldwide.
Why Begin with Coinigy?
- Educational Resources: Learn the basics of cryptocurrency trading and advanced strategies through Coinigy's extensive library of resources. Their library of trading terminology, trading strategies, and trading tools assists traders of all levels to get ahead of the curve.
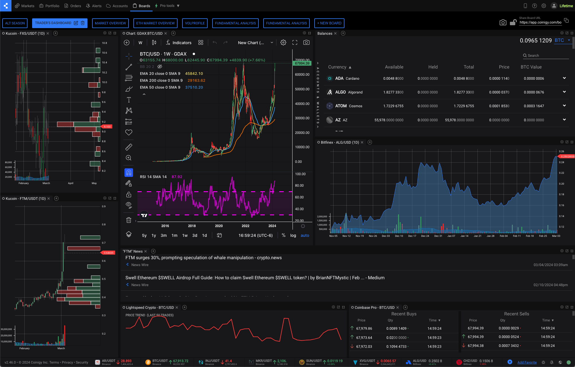
- Unified Trading Interface: Simplify your trading experience with a single interface that integrates multiple exchanges, making it easier to get a comprehensive view of the market. Coinigy offers access to over 45 of the most popular crypto exchanges along with access to trading signals and a curated news feed from the most popular names in the industry.
- Advanced Charting Tools: Access over 100 advanced technical indicators, empowering you to analyze market trends and make informed decisions. Learn how traders use indicators such as Moving Averages, MACD, Relative Strength Index, Fibonacci Retracements, and more on any chart while trading.
- Portfolio Management: Keep a close eye on your investments with robust portfolio management features, tracking your assets' performance in real-time.
Maximizing Your Trading Potential
Coinigy not only simplifies the initial steps into cryptocurrency trading but also enhances your ability to capitalize on market opportunities efficiently. Its advanced features provide a competitive edge in analyzing and navigating the markets, including:
Connecting to Cryptocurrency Exchanges
After acquainting yourself with the fundamentals through Coinigy and exploring its powerful tools, the next step is to connect your account to reputable cryptocurrency exchanges. This is where your trading journey truly begins. Platforms like Coinbase, Kraken, KuCoin, OKX, HTX, Bitstamp, and Binance offer a diverse range of cryptocurrencies for trading.
Professional traders often utilize multiple exchanges to access a broader selection of assets. While each exchange has its strengths and weaknesses, savvy traders diversify their portfolios across several platforms to capitalize on market opportunities efficiently.
By linking Coinigy with your chosen exchange accounts, you benefit from:
- Streamlined Trading Experience: Manage multiple exchange accounts and wallets from Coinigy's unified platform, eliminating the hassle of switching between different platforms.
- Price, Trade, and Indicator Alerts: Set customizable alerts for specific cryptocurrencies and price thresholds to ensure you never miss out on lucrative trading opportunities.
- Security: Trade with peace of mind, knowing your funds and personal information is safeguarded by Coinigy's robust security measures and encryption protocols. You can find their Security Policy here.
Conclusion: Streamline Your Trading Journey with Coinigy
Amid a bullish market, Coinigy emerges as the ultimate companion for cryptocurrency traders looking to maximize their profits and streamline their trading process. From education to execution, Coinigy equips you with the knowledge, tools, and convenience necessary to navigate the cryptocurrency market with confidence.
Embrace the future of trading with Coinigy, and take the first step towards a more informed and efficient trading experience in 2024.





